Additional settings
Additional protection settings are available for all Patchstack paid plan users.
Protection settings and modules are available for WordPress sites only.
The Additional settings subpage is found at Sites > yoursite.com > Protection > Additional settings in Patchstack App.

Additional settings features
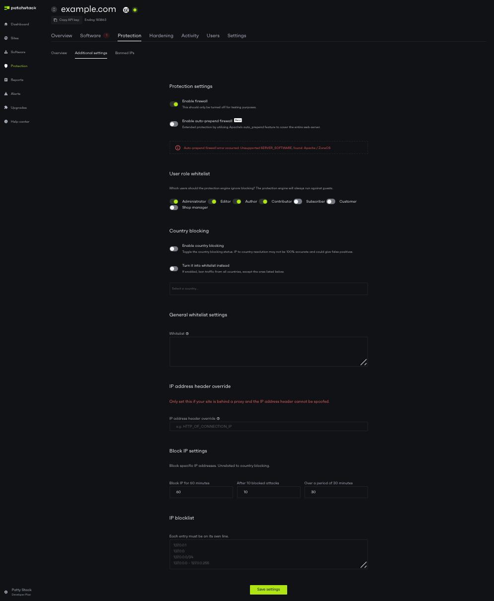
Section titled “Additional settings features”Protection settings
Section titled “Protection settings”Enable firewall - this toggle enables or disables Patchstack’s firewall. When turned off, your site won’t be protected by virtual patches or firewall rules. However, other security measures (such as IP bans and .htaccess rules) will remain active. We recommend disabling the firewall only for testing purposes.
Enable auto-prepend firewall - this feature is new and currently designated a beta feature. It allows Patchstack to inject the auto_prepend_file variable into the .htaccess file which will let the Patchstack firewall run in all PHP scripts across the entire web-server. This makes it possible to block vulnerabilities in PHP files which are loaded outside WordPress core itself. This feature only works on Apache servers.
User role whitelist
Section titled “User role whitelist”You can whitelist user types from the Patchstack firewall engine. This means that the Patchstack firewall would not run against these user types at all. To whitelist any user type, do the following:
- Navigate to your sites’ Protection > Additional settings page in Patchstack App
- Look for the User role whitelist section
- Toggle the roles, that you wish to whitelist
- Click Save settings once the changes have been done.
General whitelist settings
Section titled “General whitelist settings”Under the General whitelist settings section, you can manage whitelist settings and add IP address header override rule.
📘 Whitelist
Section titled “📘 Whitelist”Each rule must be on a new line.
The following keywords are accepted
IP:IPADDRESS
PAYLOAD:someval
URL:/someurlDefinitions
IP = firewall will not run against the IP
PAYLOAD = if the entire payload contains the keyword, the firewall will not proceed
URL = if the URL contains given URL, firewall will not proceedExample
IP:192.168.1.1
PAYLOAD:contact_form
URL:water
URL:/some-formIn this scenario, the firewall will not run if the IP address is 192.168.1.1 or if the payload contains contact_form or if the URL contains water or if the URL contains /some-form.
📘 IP Address Header Override
Section titled “📘 IP Address Header Override”If you would like to override the IP address header that we use to grab the IP address of the visitor, enter the value to IP Address Header Override input.
This must be a valid value in the $_SERVER array, for example HTTP_X_FORWARDED_FOR. If the $_SERVER value you enter does not exist, it will fallback to the Patchstack IP grab function so ask your hosting company if you are unsure.
Leave this empty to use the Patchstack IP address grabbing function.
Block IP settings
Section titled “Block IP settings”In this section, you can Block IPs that are a potential threat to your sites.

🚧 Example case:
Section titled “🚧 Example case:”Patchstack has blocked 5 attacks on your site from one specific IP address in a period of 60 minutes.
You would now want this IP to be blocked.Type in the following data:
Block IP for 4320 Minutes
After 5 Blocked Attacks
Over A Period of 60 MinutesClick Save Settings
Now - any IP address which meets all those conditions will be blocked for three days.
📘 IP Block List
Section titled “📘 IP Block List”Lets you completely block IP addresses by entering each IP address to a new line.
Following formats are accepted:
127.0.0.1
127.0.0.*
127.0.0.0/24
127.0.0.0-127.0.0.255